Blog blue BKG
  • Blog
  • AI Partners
  • Microsoft Azure OpenAI Service and DataRobot Modernize Data Science Work with Cutting-Edge Technology Innovations

Microsoft Azure OpenAI Service and DataRobot Modernize Data Science Work with Cutting-Edge Technology Innovations

March 16, 2023
by
· 5 min read

Over the last 12 years, I’ve been fortunate to explore what’s possible with AI through innovation, starting with graduate school at Cornell University, to building a company based on Eureqa algorithms, and leading a team of innovators at DataRobot. Since then, I’ve become increasingly motivated to take what I’ve learned over the years and push these boundaries even further. Over the past several months I’ve been collaborating with Dom Divakaruni, the Head of Product for Azure OpenAI Service. I couldn’t be more excited to share what we’ve been working on with DataRobot and Microsoft Azure OpenAI service.

Today we are unveiling a new cutting-edge integration with Microsoft Azure OpenAI Service. This integration, which leverages the ChatGPT model in Azure OpenAI, provides a conversational AI experience that will allow you to interact with and interpret model results and predictions directly. This important milestone is the first step in drastically modernizing not only the development, but most importantly, the interpretation, understanding, and adoption of AI use cases.

The integration of DataRobot and Azure OpenAI Service breaks down a barrier that has long existed between data teams and business stakeholders. This integration takes the power of one of the most advanced large language model technologies that exists today in Azure OpenAI Service, and through DataRobot, drives value-centric outcomes with machine learning.

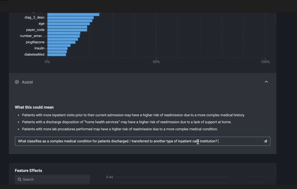
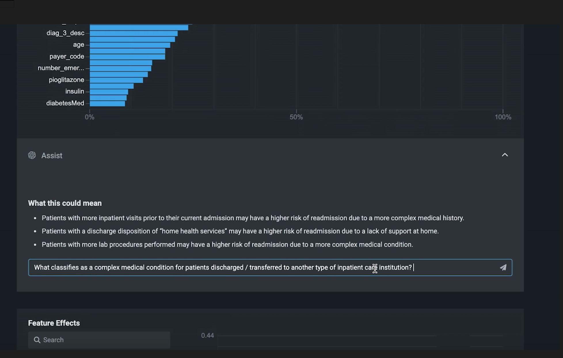
Traditionally, developing appropriate data science code and interpreting the results to solve a use-case is manually done by data scientists. It is a time-intensive process that can slow the adoption of AI across an organization. However, we’re now taking the information managed by DataRobot (such as the data, features, models, predictions) and leveraging the capabilities of the Azure OpenAI Service to make it more accessible and understandable. The integration allows you to generate intelligent data science code that reflects your use case. For example, generating code to prepare data as well as train and deploy a model. And, it allows you to translate modeling results into key business takeaways. An example of this is proposing why a feature has a high impact on predictions. Data scientists still need to review and evaluate these results. However, data science teams can spend less time generating ML prediction interpretations and business users can derive greater understanding from their ML applications. Ultimately, users benefit from a transparent, and clear explanation of what ML predictions means to them.

While I’m extremely excited about what this will mean for increasing the applications and impacts of AI, it is just the beginning. Microsoft and DataRobot will work closely to expand on the performance and reliability of these solutions together, giving customers even greater confidence to depend on the insights.

This new innovation is a testament to DataRobot’s relentless focus on developing pioneering solutions to jumpstart a customer’s AI projects for game-changing results. This is another example of how DataRobot AI Platform makes it easy to seamlessly integrate with new technologies, like Azure OpenAI Service, so you can create innovative business solutions using ML.

Accelerating Value-Driven AI with DataRobot and Azure OpenAI  

So how is this happening? In this new approach, we are creating an entirely new data science development and collaboration experience. DataRobot and Microsoft infused new capabilities from large language models to anticipate the code that AI builders need to write to solve a particular use-case, and to translate the resulting statistical results into the business language necessary to communicate and collaborate with key business stakeholders. 

For example, a data scientist can generate data prep code that is appropriate for the use-case, such as merging the relevant data and deriving targets, automatically, by describing the problem at hand in natural language. This saves us the time it would otherwise take to memorize metadata and APIs.

Value Driven AI with DataRobot and Azure OpenAI

Next, when a business user starts to ask questions and analyze the insights, the DataRobot AI Platform dynamically surfaces the use case information, data, and models along with analysis generated using an Azure OpenAI model in order to generate text descriptions of the most key observations, and the interpretations of what they mean. Not only are models being explained in business language, the conversational capabilities of Azure OpenAI Service allows business stakeholders to ask follow-up questions and to drill in to what is most impactful findings.

DataRobot AI Platform dynamically surfaces the use case information data and models along with analysis generated using an Azure OpenAI model

This is a revolutionary conversation experience that lets everyday people interact with a ML model and its insights. New for data scientists, it helps translate the math of the model into impact on the business, and equally helps business stakeholders get the answers they need to effect change.  

Giving Data Scientists New Power Tools to go Faster

As any data scientist knows, developing models and explaining results is a time-consuming process. Coding involves memorizing APIs, debugging, and fixing errors. Explaining results means translating what the raw data features represent and contextualizing the insight trends. While a data scientist may know the data by heart, the AI-generated explanations help others to also understand what the different findings mean. 

The unique user experience, combining DataRobot and Azure OpenAI Service, modernizes and accelerates many of the repetitive tasks required to develop and implement models, such as developing in a notebook and summarizing key results for stakeholders. Data scientists can quickly innovate to tackle new ML problems and see their work impact organizations. The integration also helps data scientists create new ways to clearly articulate and explain ML models. DataRobot and Azure OpenAI Service together help generate more actionable insights. 

The Potential of DataRobot and Microsoft Azure OpenAI Service

We are only getting started. It’s been a natural fit for Microsoft and DataRobot to work together. We’ll be working together to embed complex generative AI strategies from Azure into DataRobot modeling strategies next – unlocking completely new use cases for the enterprise.

Michael Schmidt CTO DataRobot and Dom Divakaruni Head of Product for Azure OpenAI Service Microsoft

A History Rooted in Innovation

DataRobot has been at the forefront of innovation in the areas of AutoML, MLOps, Automated Time Series, and feature engineering. I am personally excited by what the integration with Azure OpenAI Service will mean for data science and our customers next. 

We’ve been innovating for the last decade, and we’re not done yet. Stay tuned and keep an eye out for what’s coming. The DataRobot team is working hard to push the boundaries through all of the new innovations coming out in AI to help organizations apply them to their organizations for value-driven AI. 

See the DataRobot and Azure OpenAI capabilities in action and learn more about the DataRobot and Microsoft partnership in the virtual event, From Vision to Value: Creating Impact with AI, live or on-demand.

Trial
Set up your Trial account and experience the DataRobot AI Platform today
Start for Free
About the author
Michael Schmidt
Michael Schmidt

Chief Technology Officer

Michael Schmidt serves as Chief Technology Officer of DataRobot, where he is responsible for pioneering the next frontier of the company’s cutting-edge technology. Schmidt joined DataRobot in 2017 following the company’s acquisition of Nutonian, a machine learning company he founded and led, and has been instrumental to successful product launches, including Automated Time Series. Schmidt earned his PhD from Cornell University, where his research focused on automated machine learning, artificial intelligence, and applied math. He lives in Washington, DC.

Meet Michael Schmidt

Dom Divakaruni

Head of Product for Azure OpenAI Service, Microsoft

Meet Dom Divakaruni
  • Listen to the blog
     
  • Share this post
    Subscribe to DataRobot Blog
    Newsletter Subscription
    Subscribe to our Blog