NVIDIA and DataRobot

Purpose-Built to Deliver Value with AI

NVIDIA and DataRobot Bring GPU-Accelerated AI to the Enterprise

DRAIP partners NVIDIA

Confidently Secure and Observe Your AI

Safeguard against risk and vulnerabilities with NVIDIA’s AI architecture orchestration and DataRobot’s AI observability, monitoring and security.

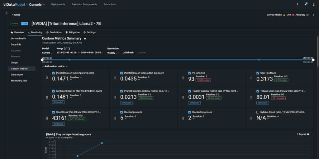
  • Ensure consistent serving and monitoring of deep learning and LLM models with NVIDIA Inference Microservices on the DataRobot AI Platform.
  • Run commercial and open source LLMs natively on NVIDIA’s open-source, GPU-Optimized Triton Inference Server within DataRobot.
  • Avoid hallucinations, and ensure that your models are adhering to your safety and security requirements by applying NVIDIA NeMo guard models and DataRobot’s library of guards to your GenAI applications.
  • Match your exact security, monitoring needs using DataRobot’s custom metrics collection and NVIDIA guardrails.
1 Deployed Llama2 with custom metrics
2 Custom model workshop Llama2

Deploy a State-of-the-Art AI Infrastructure Fast

Eliminate the infrastructure complexity needed to build, govern and operate AI at scale with NVIDIA’s “Operating System” for AI and DataRobot’s end-to-end AI platform.

  • Stand up a highly scalable GPU-powered AI infrastructure on-premises, on your VPC, or in a privately managed environment in moments.
  • Get the value you expect out of your AI with effortless cost tracking.
  • Remove the requirement to set up and oversee individual systems for each LLM or generative AI application with built-in GPUs for inference.
  • Optimize AI inference with streamlined model orchestration and higher performance using Triton Inference Server on DataRobot.

Rapidly Develop AI

Get limitless compute and accelerate your AI projects with NVIDIA GPUs on DataRobots.

  • Launch a large cluster of NVIDIA compute nodes easily in DataRobot – no DevOps required.
  • Manage quality and ROI of your AI project with out-of-the-box performance and cost monitoring tools.
  • Compare and build with best-of-breed components, including the Nemotron-3-8b family of models, ensuring your AI applications meet your exact business needs.
  • Enhance end-to-end AI performance and data processing at scale with a suite of GPU-accelerated data science and AI libraries.
3 Model directory with guardrail models and LLMs
Generative AI applications are key to helping businesses boost productivity with unprecedented personalization, product development and operations optimization. Our partnership with DataRobot enhances productivity for practitioners and developers by reducing LLM deployment times from weeks to just a few minutes and maximizing inference performance efficiency to supercharge production AI for customers.
cropped Anne Hecht headshot 200x200
Anne Hecht

Senior Director of Product Marketing, Enterprise, NVIDIA

NVIDIA Inference Microservices on the DataRobot AI Platform