Releases
February 2023
Realize value at production scale and maximize your existing investments with the February DataRobot AI Platform release, including new features that provide speed, insights, and ecosystem advancements. This includes native integrations with Snowflake, the introduction of Python Scoring Code, and support for data scientists and software developers to create a seamless user experience
Experience
Allow Users to Upload Company Logo Image in No-Code Apps
Brand your App Builder projects and customize your No-Code AI applications by uploading your company logo on the General Configuration page for No-Code Apps. This customization provides an end-to-end experience that results in a polished, personalized app that is ready to share with your decision-makers and customers alike.

Modeling
Autopilot Quickrun Improvement in AutoTS
See 11% faster results* when choosing Quickrun Autopilot mode with DataRobot Auto Time Series. With faster iterative experimentation, users can more quickly finish each model build, adjust based on results, and launch the next experiment—all in less time. Get better results by running through more cycles of improvement.
*average in pre-release testing
Sliced Insights
Easily segment and analyze specific subsets of your data, compare insights, and get explainability on the same model. With our new sliced insights capability, you can get a deeper understanding of your business, identify key trends, make more informed decisions, and optimize your strategies. Insights include feature impact, feature effects, Lift Chart, and ROC curve.

MLOps
External Model Proxy for Challengers and Compliance
This new offering enables data scientists to leverage the DataRobot AI Platform’s powerful, out-of-the-box features, such as automated compliance documentation and challengers for models that are hosted outside of the DataRobot platform. This capability extends the flexibility and support DataRobot provides for external models, eliminating the need to move them into the DataRobot platform. Using the DataRobot interface, data scientists can easily connect to externally hosted models to generate compliance reports or use these models as challengers. This feature is available on-prem only.
Within DataRobot, data scientists can define parameters, such as keys, passwords, or other controls, for any model. This makes it easy to quickly update information related to the model without changing the actual model. For example, a change in a password can easily be updated as a parameter without manually changing the model. These capabilities simplify management, governance, and compliance across all your AI models, whether they are hosted within DataRobot or elsewhere.

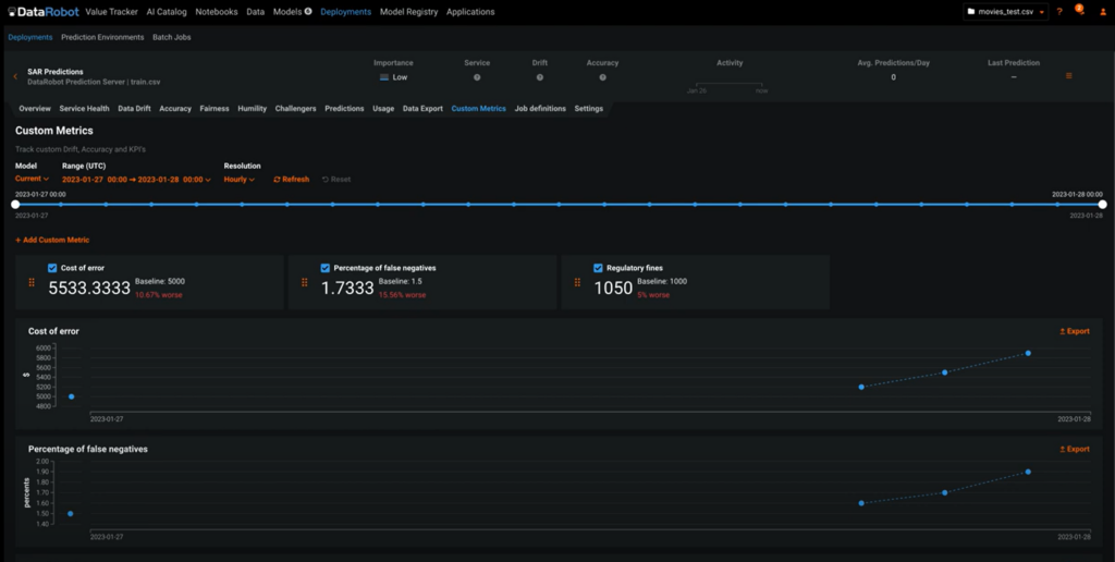
Custom Metrics
Calculate and track custom metrics, including business KPIs to supplement the rich metrics already provided by DataRobot. Data scientists can build and use complex or simple metrics within the DataRobot AI Platform. Custom metrics can be fed easily into business applications to track specific KPIs. These metrics can be used in model documentation for analysis with a DataRobot API, and values can be computed retrospectively for models that were not originally created within DataRobot.

Deployment History
This feature enhances the DataRobot champion-challenger framework with a new capability to maintain deployment history even when the champion model is changed. For example, when you replace a champion model, you can now view the history of important metrics, such as accuracy or predictions over time. This allows you to compare these models, track performance indicators over time, and validate whether model replacement was the right decision. Improved visibility into deployment performance enables data scientists to make informed decisions regarding models in production, such as retraining or replacing champion models.

Ecosystem
Extending Snowflake Integration: Model Deployment, Scoring, and Monitoring
Introducing improvements and new capabilities for customers to maximize their Snowflake investment. Be more productive and take advantage of better data governance with a seamless user experience when deploying and monitoring DataRobot models to Snowflake.
When deploying a DataRobot model to Snowflake, this new seamless integration significantly improves the user experience and reduces time and effort, while eliminating user errors. When models are deployed to Snowflake, leverage Snowpark to score the data for speed and elasticity without data movement.

Additionally, a new capability allows you to seamlessly monitor and govern models that are deployed to Snowflake from the DataRobot GUI. This functionality helps you keep track of your business decisions based on predictions and actual data changes and leverage DataRobot MLOps capabilities to determine the model’s health and accuracy.

Snowflake External OAuth
The Snowflake External OAuth configuration is now available for all customers. This feature allows the implementation of external identity providers supported by Snowflake External OAuth, without providing user and password credentials to DataRobot, allowing you to keep your security and controls, while integrating your existing tools.

Python API for Scoring Code
The new official Python API for Scoring code from DataRobot makes it easy and efficient to use DataRobot-generated models outside the platform. This API has been designed keeping in mind the popular data science libraries, thus making it as simple as passing a pandas DataFrame to the API and getting one back in return. Enterprises using Databricks Notebooks will now have a more seamless experience with DataRobot. The API will be published to PyPi, making it easy for data science practitioners to install and use as part of their usual workflow.

DataRobot AI Cloud – February 2023 Release Full Feature List
For the full details of features included in the DataRobot AI Cloud February 2023 Release, visit the DataRobot Documentation Release Center.