リリース
2023 年 2 月
本番環境のスケールで価値を実現し、投資を最大限に活用するために、2 月の DataRobot AI プラットフォームリリースには、スピード、インサイト、エコシステムに進化をもたらす新機能が搭載されました。これには、Snowflake とのネイティブな統合や、Python スコアリングコードの導入が含まれます。また、データサイエンティストやソフトウェア開発者によるシームレスなユーザー体験の構築がサポートされます。
環境
AI アプリケーションビルダーが会社のロゴ画像のアップロードに対応
AI アプリケーションビルダーの[General Configuration]ページで会社のロゴをアップロードして、アプリケーションビルダープロジェクトのブランディングと自作アプリケーションのカスタマイズができるようになりました。このカスタマイズによってエンドツーエンドのエクスペリエンスが提供されるため、洗練されたカスタムアプリを意思決定者や顧客に配布できるようになります。

モデリング
AutoTS のクイックランオートパイロットの改善
DataRobot AutoTS でクイックランオートパイロットモードを選択した場合に、結果の生成が 11% 高速化されます*。反復実験の高速化によって各モデルを迅速に構築し、結果に沿って調整できるため、次の実験までの時間が短縮されます。改善のサイクルが増えるので、より良い結果が得られるようになります。
* リリース前テストの平均値
インサイトのセグメント化
同一モデル内で、データの特定のサブセットを簡単にセグメント化して分析し、インサイトを比較して、説明可能性を高めることが可能になりました。この新しいインサイトセグメント化機能により、自社のビジネスに対する理解を深め、重要なトレンドを見極め、意思決定に必要な情報を増やし、戦略を最適化できます。対象のインサイトには、特徴量のインパクト、特徴量ごとの作用、リフトチャート、ROC 曲線などが含まれます。

MLOps
チャレンジャーやコンプライアンスに使用できる外部モデルのプロキシ
この新機能により、データサイエンティストは DataRobot AI プラットフォーム外部でホストされているモデルに対して、コンプライアンスドキュメントの自動作成やチャレンジャーの適用など、DataRobot AI プラットフォームのすぐに使える強力な機能を活用できるようになります。この機能によって、DataRobot が外部モデルに提供する柔軟性とサポートが強化されるため、外部モデルを DataRobot プラットフォームに移行する必要がなくなります。データサイエンティストは、外部でホストされているモデルに DataRobot のインターフェイスから接続し、コンプライアンスレポートを生成したり外部モデルをチャレンジャーとして使用したりすることが簡単にできます。この機能はオンプレミスでのみ提供されます。
DataRobot 内では、データサイエンティストがあらゆるモデルに対してパラメーター(キー、パスワード、その他のコントロールなど)を定義できます。そのため、実際のモデルに変更を加えることなく、モデルの関連情報をすばやく更新できます。たとえば、パスワードの変更をパラメーターとして簡単に更新できるため、モデルに手動で変更を加える必要がありません。このような機能のおかげで、DataRobot 内でホストされているか外部でホストされているかにかかわらず、すべての AI モデルで管理、ガバナンス、コンプライアンスが簡素化されます。

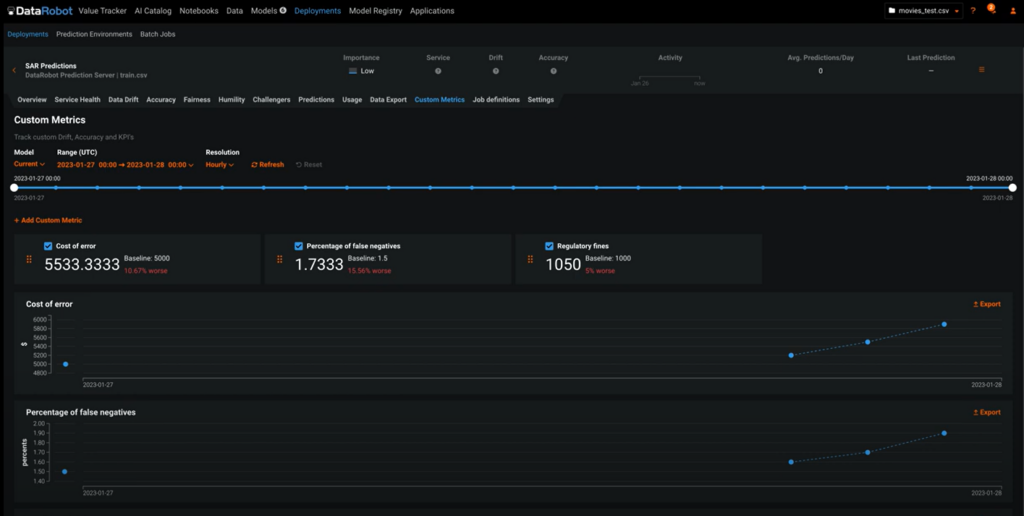
カスタム指標
ビジネス KPI などのカスタム指標を計算、追跡することで、以前から DataRobot で提供されている豊富な指標を補完できます。データサイエンティストは、DataRobot AI プラットフォームで複雑な指標または簡単な指標を作成して利用できます。カスタム指標をビジネスアプリケーションに取り込んで、特定の KPI を追跡するのも簡単です。これらの指標をモデルドキュメントで使用し、DataRobot APIで分析したり、DataRobotの外部で作成されたモデルに対してさかのぼって指標を計算したりできます。

デプロイの履歴
この新機能は DataRobot のチャンピオン/チャレンジャーのフレームワークを強化するもので、チャンピオンモデルに変更があった場合でもデプロイ履歴を維持します。たとえば、チャンピオンモデルを置き換えても、時系列の精度や予測値といった重要指標の履歴を確認できるようになりました。これにより、モデルを比較し、パフォーマンス指標を追跡し、モデルの置き換えが適切な判断であったかどうかを検証できます。デプロイのパフォーマンスに対する可視性が強化されるため、データサイエンティストは再トレーニングやチャンピオンモデルの置き換えなど、本番環境のモデルに関する意思決定を行う際に、情報に基づいて判断ができるようになります。

エコシステム
Snowflake との統合の強化: モデルのデプロイ、スコアリング、監視
お客様の Snowflake への投資を最大限に活用するための改善と新機能が提供されます。DataRobot モデルを Snowflake にデプロイして監視する際のユーザー体験がシームレスになり、生産性の向上とデータガバナンスの最適化が可能になりました。
この新しいシームレスな統合により、DataRobot モデルを Snowflake にデプロイする際のユーザー体験が大幅に向上し、時間と労力が削減されると同時に、人的ミスが減少します。モデルを Snowflake にデプロイした後は、Snowpark を活用することで、データの移動なしにデータの処理速度や弾力性をスコアリングできます。

さらに、DataRobot の GUI からSnowflake にデプロイされたモデルをシームレスに監視、管理できる新機能も導入されます。この機能により、予測と実際のデータの変化に基づいてビジネス上の意思決定を追跡したり、DataRobot MLOps の機能を活用してモデルの正常性と精度を判断したりできるようになります。

Snowflake の外部 OAuth
Snowflake の外部 OAuth 構成をすべてのお客様が利用できるようになりました。この機能により、Snowflake の外部 OAuth (英語)でサポートされている外部の ID プロバイダーを利用する際に資格情報(ユーザー名とパスワード)を DataRobot に提供する必要がなくなり、セキュリティとコントロールを維持しながら既存のツールを統合できます。

スコアリングコード用の Python API
DataRobot が新たにリリースしたスコアリングコード用の公式 Python API により、DataRobot で生成されたモデルをプラットフォームの外部で簡単かつ効率的に使用できるようになります。この API は一般的なデータサイエンスライブラリを考慮して設計されているため、Pandas の DataFrame を API に渡すだけで値がすぐに返されます。Databricks のノートブックを使用している企業は、DataRobot のユーザー体験がよりシームレスになります。この API は PyPi に登録されるため、データサイエンティストは通常のワークフローの一環として、この API を簡単にインストールして使用できます。

DataRobot AI Cloud – 2023 年 2 月リリース全機能一覧
DataRobot AI Cloud 2023 年 2 月リリースに含まれているすべての機能の詳細については、DataRobot ドキュメンテーションのリリースセンターをご覧ください。