リリース
DataRobot 7.0
2021 年最初のリリースについてご紹介します。DataRobot リリース 7.0 では、人気の高い既存製品すべてで機能強化を実施したことで、DataRobot のプラットフォーム全体が革新的に進化しました。Data Prep ではスコアリングツールが改善され、Visual Artificial Intelligence(AI) に画像オーグメンテーション機能が追加されました。また、AutoML と AutoTS にカスタマイズ可能なコンプライアンスレポートが導入されたほか、DataRobot 以外のモデルとの比較が簡単にできる機能も追加されました。MLOps では、構築に使用された言語やフレームワーク、デプロイ先の環境を問わず、あらゆるモデルにチャレンジャーモデルを設定できるようになりました。この新しいリリースの主な機能は次のとおりです。
強化された予測準備
データのスコアリングで最高クラスの柔軟性を実現。DataRobot のセルフサービス型データ準備が、リリース 7.0 でさらにパワフルになりました。モデルトレーニング用のデータを迅速かつ簡単に準備できるだけではありません。視覚的なデータ準備機能を使って、モデル構築後に新しいデータをスコアリングし、あらゆる用途にデータを使用できます。DataRobot のデータ準備ツールはエンドツーエンドの AI プラットフォーム内でシームレスに動作するため、誰でも信じられないほど簡単に、どんなデプロイ済みモデルからでもスコアリングデータを取得できます。これにより、スコアリングデータを本稼働環境のデータパイプラインに統合したり、オンプレミスやクラウドで一般的に使用される多種多様なエンタープライズデータソースに書き出したりすることができます。すべてのスコアリングデータがインテリジェントにキャッシュされるため、ダウンストリームアプリケーションでは高速でのデータ読み出しが可能です。また、すべての予測について SHAP ベースと XEMP ベースの両方の説明を取得できるため、完全な透明性と AI の信頼性を確保できます。

Visual Artificial Intelligence(AI) の画像オーグメンテーション
より少ない画像で精度の高いコンピュータービジョンモデルを構築。DataRobot のリリース 7.0 では、トレーニング時に画像オーグメンテーションができる機能の導入によって、AutoML の Visual Artificial Intelligence(AI) 機能が強化されました。この機能を有効にすると、DataRobot は既存の画像をランダムに変換して、データセットから新しいトレーニング画像を作成します。つまり、画像オーグメンテーションによってトレーニングデータのサイズが大きくなります。このため、今までなら特定のクラス内で画像が不足していたかもしれないデータセットからでも、コンピュータービジョンモデルを構築できます。DataRobot Visual Artificial Intelligence(AI) の画像オーグメンテーション機能は、初心者、ベテランを問わず非常に簡単に利用でき、画像モデルの全体的な精度向上につながります。そのため、手作業で多くの画像を取得し、画像のラベル付けにコストと時間をかける必要がなくなります。

選択可能なベースライン(パブリックベータ版)
既存の予測と DataRobot の予測を簡単に比較。予測モデルをすでに導入している組織の多くが、それらのモデルの出力結果と DataRobot の Automated Time Series 製品による予測を比較したいと考えています。比較することで、DataRobot による予測が期待どおりであるかどうかがわかります。また、DataRobot のモデルの精度が既存のモデルよりも高いのか、または低いのかを知ることもできます。リリース 7.0 では、この比較プロセスが非常にシンプルになりました。現在使用中のモデルのベースラインデータを含むスプレッドシートをアップロードし、通常の手順でオートパイロットを実行するだけです。オートパイロットが完了すると、リーダーボードには、DataRobotが構築した各モデルがベースラインモデルと比較して表示されるので、最も優れた予測を活用することができます。

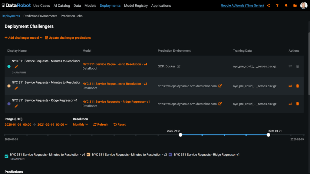
MLOps のリモートモデルチャレンジャー
すべてのモデルでストレステストを実施。DataRobot の新しい MLOps リリース 7.0 では、実行場所や、構築に使用されたフレームワーク・言語を問わず、すべての実稼働モデルにチャレンジャーモデルを設定できるようになりました。現在のデータまたは過去の任意の時点のデータを用いて、この機能を実行することで、過去の最も不安定な時期でのモデルのパフォーマンスを確認できます。MLOps のリモートモデルチャレンジャー機能では、デプロイしたモデルやデプロイする予定のモデルをすべて、常に最新の状態に保つことができます。数回のクリック操作を行うだけで、手動作成されたモデルや DataRobot で構築されたモデルなど、さまざまなチャレンジャーモデルを設定して、すでにデプロイされている現在のチャンピオンモデルとともにシャドーモードで実行できます。直感的な診断ツールとデータの可視化によって、実稼働モデルを維持するか置き換えるかを簡単に判断でき、ミッションクリティカルなアプリケーションで可能な限り精度の高い予測を行えるようになります。

カスタマイズ可能なコンプライアンスレポート
ニーズに合わせてモデルドキュメントを標準化。リリース 7.0 では、DataRobot Automated Machine Learning と Automated Time Series に、コンプライアンスレポートのテンプレートビルダーが新たに搭載されました。これにより、社内の標準仕様に準拠し、規制当局の要求に対応できるコンプライアンスレポートの作成が可能です。インタラクティブなテンプレートビルダーを使用して、コンテンツをブロック単位で追加、削除、配置することで、必要なドキュメント構造を作成できます。テンプレートはプロジェクト間で共有して再利用できるため、社内全体でモデルドキュメントの標準化と規制準拠を実現できます。

その他のさまざまな機能
バイアスと公平性の自動テストが、リリース 7.0 の AutoML で標準搭載されました。このテストでは、クラス別の精度に関するインサイトを新たに取得できます。DataRobot Data Prep では、APF 監視機能が強化され、自動日付変換機能や、弾力性のある Spark ベースの新たなインフラストラクチャが搭載されています。Automated Time Series では、単調制約のサポートが追加されました。また、教師なし学習による異常検知モデルで、新たに時間経過に伴う異常値の比較ができるようになりました。MLOps では Github Enterprise と Bitbucket サーバーへの接続に対応したほか、実稼働モデルのより効果的な管理に役立つ価値ある機能が多数追加されました。ここで紹介した新機能を含め、リリース 7.0 の全情報を DataRobot コミュニティおよび DataRobot 製品のリリースノートでご確認いただけます。