リリース
DataRobot 6.2
DataRobot リリース 6.2 の提供を開始しました。AI によりデータを価値に変えるまでのすべてのステップについて革新的な機能が数多く搭載されています。このリリースには、さらに進化した特徴量探索、精度を最大限に高めるための包括的なオートパイロットモード、異常評価のインサイト、MLOps での承認ワークフローによるガバナンスなどの機能が含まれています。
さらに進化した特徴量探索
生のデータから予測のシグナルをキャッチ
リリース 6.2 では、自動特徴量探索機能がさらに進化しました。データセット間の関係性を定義するワークフローを強化し、より直感的に使用できるようになりました。複数のデータセットを選択したり、すべての関係を一度に定義、変更、視覚化したりすることができます。また、特徴量探索の透明性が向上しました。ログにアクセスことで、どのような特徴量が探索され、破棄され、また生成されたかを確認することができます。さらに、特徴量探索プロセスで得られたすべての値を含む、完全なトレーニングデータセットをダウンロードすることも可能です。

包括的なオートパイロット
精度が最も大事なときに最高の精度を実現
このリリースでは、包括的なオートパイロットを実行する機能がAuto MLに追加されました。この機能では、前処理やモデリングに関する DataRobot の豊富な技術が活かされています。包括的なオートパイロットでは、リポジトリ内のすべてのモデルを実行し、精度が最も必要なときに必要なだけ時間をかけて精度を最大化します。また「精度を高める」機能を使用すると、オートパイロットを常にクイックモードで開始して最初の結果を確認した後に、元のモデルを一切失うことなく包括的なオートパイロットの実行を開始できます。包括的なオートパイロットを実行すれば、DataRobot の比類のない自動化と並列化をフルに活用できます。
詳細については、DataRobot AutoML のページをご覧ください。

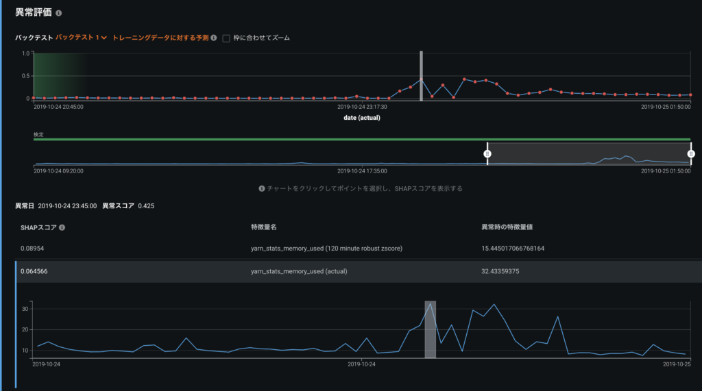
異常評価のインサイト
想定外のイベントの根本原因を把握
異常評価のインサイトは、Automated Time Series 6.2 の新機能です。この新しい機能は視覚的でインタラクティブに操作することができ、データ内の異常および異常な領域を迅速に調査し、異常の原因である特徴量について SHAP スコアを確認できます。これにより、根本原因を把握できるだけでなく、さまざまな時間帯ですべての異常を探索し、ピンポイントで詳細を確認することもできます。
詳細については、DataRobot Time Series のページをご覧ください。

モデル比較機能の改善
精度とビジネス価値をあらゆる角度から調査
モデルの比較機能が、リリース 6.2 で大幅に改善されました。経験豊富なデータサイエンティストの協力のもとで、最高のユーザーエクスペリエンスを実現しました。モデルを比較することで、デプロイに最適なモデルを選択できます。リフトチャート、ROC 曲線、収益曲線の各機能を強化し、対応可能なビン数を増やしました。また、全体的な使いやすさの向上を図るため、ツールチップによる説明を追加しました。

承認ワークフローのガバナンス
実運用されるAIに対する説明責任
最新のリリースでは、カスタマイズ可能なガバナンスポリシーと、人間が介入可能なレビューおよび承認ワークフローが MLOps に導入されました。これにより、実稼働モデルを引き続き迅速にデプロイおよび管理しながら、AI ガバナンスの全体的なレベルを組織全体で高めることができます。MLOps では、モデルの作成や置き換え、デプロイの重要度の変更要求など、あらゆるイベントにおいてユーザーが全面的な説明責任を負い、詳細な監査証跡が提供されます。
詳細については、DataRobot MLOps のページをご覧ください。

リモートリポジトリへの接続
既存のエコシステムの活用
ほとんどのデータサイエンスチームは、モデルを一般的なオープンソースコードリポジトリで管理しています。リリース 6.2 では、MLOps から GitHub および S3 リポジトリに直接接続して、モデルコードとモデルアーティファクトを DataRobot に動的に取り込めるようになったため、任意の本番環境でのパッケージ化、テスト、デプロイ、監視が簡単になりました。
詳細については、DataRobot MLOps のページをご覧ください。
